臭氧發生器在食品加工污水處理排放的應用
食品廠的污水應該怎么處理?食品加工污水處理方法有哪些?食品污水處理水發黃怎么處理?污水脫色、殺菌消毒、除臭、降解COD/BOD等問題,都可以通過臭氧發生器污水處理設備解決。關于食品廠污水處理的相關問題,本文詳細介紹了關于臭氧發生器在食品加工污水處理排放的應用的相關介紹,歡迎閱讀!

污水處理臭氧發生器強 效殺菌消毒、脫色、除臭、降解COD/BOD的功能,這是由于臭氧是一種具有強氧化性質的氣體,可以快速氧化分解產生異味、顏色的分子,對于細菌、病毒、微生物有極強的殺滅作用。臭氧發生器殺菌后分解成氧氣和水,無任何殘留。可實現瞬間滅菌的應用要求。
臭氧發生器在食品加工污水處理排放的應用:
1、殺菌滅藻:臭氧在水中對細菌、病毒等微生物殺滅率高、速度快,對有機化合物等污染物質去除徹底而又不產生二次污染,去除微生物、水草、藻類等有機物。
2、降難降解的大分子及有機物;臭氧可以分解難生物降解的有機物和三致物質,提高污水的可生化性。
3、臭氧處理污水原理利用的都是臭氧氧化處理廢水,臭氧在污水中,可快速氧化分解各種有害物質,有的細菌可以在瞬間被殺滅,殺菌速度是氯制劑的幾百倍至幾千倍,臭氧還可以殺滅氯制劑無法殺滅的細菌、病毒。
4、脫色、除味、臭氧去除污水中的色、嗅、味和酚氯等污染物,增加水中的溶解氧,改善水質不會造成為此污染臭氧會在水中完全溶解。
5、污水處理臭氧發生器的臭氧濃度高達80-120mg/L,可對各種生活污水、工業廢水、農業污水及醫療廢水等進行預氧化及深度氧化處理,消毒、滅菌、脫色、除味,降COD等。
6、臭氧消毒受pH值、水溫及水中含氨量影響較小
7、投加臭氧能改變小粒徑顆粒表面電荷的性質和大小,使帶電的小顆粒聚集;同時臭氧發生器氧化溶解性有機物的過程中,還存在“徽絮凝作用”,對提高混凝效果有一定作用。
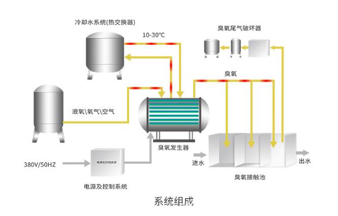
食品廠污水處理臭氧發生器工藝流程圖:

食品廠污水處理臭氧發生器多少錢一臺?
食品廠污水處理臭氧發生器價格根據設備配置的不同定價,請提供每小時或者每天的食品廠污水處理量,我司免費幫您計算、搭配合適的食品廠污水處理臭氧發生器機型,并提供優惠的食品廠污水處理臭氧發生器廠家價格,山東華林臭氧發生器廠家為您提供一站式污水處理臭氧系統解決方案!歡迎咨詢!






